指标树拥抱DeepSeek,让数据分析效率提升10倍
在数据驱动的商业环境下,企业需要快速、准确地获取和分析数据,以便做出明智的决策。然而,随着数据量的不断增加和数据维度的复杂化,如何高效地管理和分析数据成为了企业面临的一大挑战。传统的报表和数据分析工具往往只能提供静态的、单一维度的数据展示,难以满足企业对数据深度挖掘和实时分析的需求。而数栈的指标树功能,正是为了解决这一痛点而生。作为一个指标体系的结构化展示的功能,它不仅能够帮助业务方实现数据的全景
在数据驱动的商业环境下,企业需要快速、准确地获取和分析数据,以便做出明智的决策。
然而,随着数据量的不断增加和数据维度的复杂化,如何高效地管理和分析数据成为了企业面临的一大挑战。传统的报表和数据分析工具往往只能提供静态的、单一维度的数据展示,难以满足企业对数据深度挖掘和实时分析的需求。而数栈的指标树功能,正是为了解决这一痛点而生。作为一个指标体系的结构化展示的功能,它不仅能够帮助业务方实现数据的全景查看与深度分析,还能通过AI技术的加持,让数据分析效率提升10倍!
指标树功能:让数据“看得见、理得清”
1.1 从宏观到微观,数据全景一目了然
指标树功能是一种基于指标和维度逐层拆解的数据管理工具,通过树状结构将复杂的业务数据可视化,帮助企业实现从宏观到微观的全景数据查看与分析。它能够将企业的核心指标(如销售额、利润率、客户满意度等)按照业务逻辑拆解为多个子指标和维度,形成一个层次分明、逻辑清晰的数据体系。通过这种结构化的展示方式,企业可以从整体到细节,层层深入,快速定位问题、分析原因,并做出数据驱动的决策。
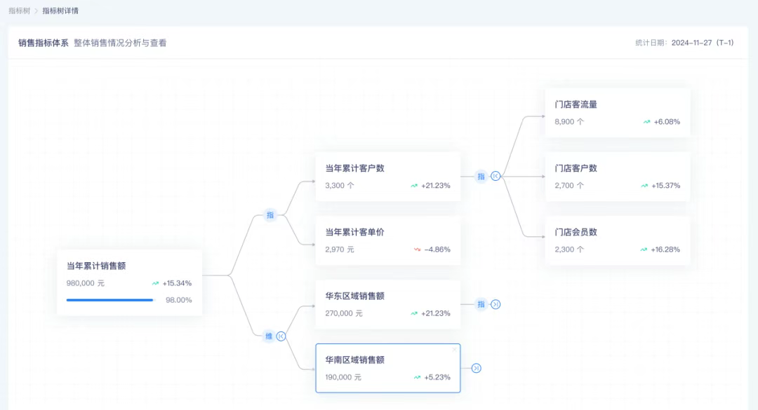
下图展示了一个典型的销售业务场景中的指标树建设案例,让我们来通过实际案例来深刻了解指标树如何在实际业务中发挥作用。在销售指标体系中,整体的指标树展示了整体及各区域的销售额情况、客户数、客单价、客流量等数据,当销售额增加时,可以按照指标树逐层分析各分支的影响,可以快速洞察到「华东区域销售额」、「当年累计客户数」对销售额具有更显著的影响,基于客户数做门店漏斗拆分,可以发现门店客户数增加,基于此便可得出一个初步结论,华东区域部分门店做了比较好的营销动作使得客流下单率有了显著提升。业务侧便可进一步做业务洞察,并可以做策略推广,以达到整体销售额的进一步提升。
1.2 目标管理:从设定到拆解,全程可视化
在企业运营中,目标的设定与达成是至关重要的。指标树功能不仅可以帮助企业设定目标,还能将目标逐层拆解为具体的任务,并通过可视化的方式实时跟踪进展。以上面的销售场景为例,企业做年度计划时会设置一个年度目标,并会按半年/季度做任务拆分,拆解为半年目标、季度目标,甚至进一步拆解到各事业部/销售团队去完成目标。通过这种逐层拆解的方式,企业能够确保整体目标从上到下的一致性,让每个团队和个人的目标都与公司战略紧密对齐。这种目标统一的管理模式,不仅增强了团队的凝聚力,还能让全员在清晰的指引下高效协作,从而更顺利地达成整体目标。

目标拆解后,即可通过指标树进行后续的落地执行与结果追踪。系统可以智能识别到当期目标内容,并给出目标完成进展,让管理者快速掌握业务情况,及时调整经营策略,实现更好的业务效果。此外,系统会根据时间进度和历史数据表现,智能预测目标的完成情况,让管理者实时掌握目标进展。这种前瞻性的分析能力,不仅帮助管理者提前识别潜在风险,还能为决策提供数据支持,确保目标顺利达成。
DeepSeek:让数据分析更智能、更高效
2.1 数据异常自动检测,问题定位快人一步
在数据分析过程中,数据异常是常见的问题。传统的分析方法往往需要人工排查,耗时耗力。而指标树功能通过AI技术的加持,能够自动检测数据异常,并通过维度归因和指标归因,快速定位问题根源。例如,某天的销售额突然下降,系统会自动检测到异常,并通过维度归因分析,判断是哪个品类的销售额下降,或者是哪个地区的销售表现不佳。如果是某个品类的销售额下降,系统还会进一步分析是库存不足还是市场需求变化导致的。通过这种智能化的分析方式,企业可以快速找到问题的根源,并采取相应的措施。
基于前文提到的销售场景,结合指标树内容,AI可以对指标树内容做综合分析,形成一个完整的分析结论,并可以针对企业业务发展情况给出未来的发展建议。
2.2 AI预测:让决策更前瞻
除了异常检测,指标树功能还集成了AI预测能力,能够基于历史数据和市场趋势,自动预测目标达成的可能性,预测未来的业务表现,给出优化建议。例如,系统可以根据过去的销售数据,预测下个月的销售额,并给出置信区间。如果预测结果显示销售额可能低于目标,系统会自动提示你调整营销策略或增加资源投入,确保目标顺利达成。这种前瞻性的分析能力,让企业能够提前做好准备,避免被动应对市场变化。
使用效果:数据分析效率提升10倍
3.1 从“人找数据”到“数据找人”
传统的数据分析往往需要人工从多个数据源中提取数据,并进行复杂的计算和对比,耗时耗力。而指标树功能通过自动化的数据拆解和展示,让数据主动“找上门来”。无论是目标完成情况,还是数据异常,系统都会自动推送到你的面前,让你无需手动排查,轻松掌握全局。
3.2 从“静态报表”到“动态分析”
传统的报表往往是静态的,只能反映某一时刻的数据情况。而指标树功能通过实时数据更新和动态分析,让你能够随时掌握最新的业务动态。无论是销售额、利润率,还是客户满意度,你都可以通过指标树功能实时查看,并根据数据的变化趋势做出快速决策。
3.3 从“单点分析”到“全景洞察”
传统的分析方法往往只能针对单一指标或维度进行分析,难以全面反映业务情况。而指标树功能通过多维度的数据拆解和全景展示,让你能够从多个角度全面洞察业务表现。无论是区域、产品,还是渠道、客户,你都可以通过指标树功能进行深度分析,发现隐藏在数据背后的机会与风险。
让数据驱动决策,让智能赋能未来
指标树功能不仅是数据管理的工具,更是企业智能化转型的利器。通过AI技术的加持,它将繁琐的手工数据分析转变为智能化、高效化的操作,帮助企业从海量数据中挖掘价值。无论是目标管理、异常检测,还是趋势预测,指标树功能都能为企业提供全面的支持,让决策更智能、更高效。
未来,随着数据量的不断增加和数据维度的进一步复杂化,指标树功能将在企业的数据管理中发挥越来越重要的作用。它不仅帮助企业应对复杂的商业环境,还能推动业务的持续增长,成为企业智能化转型不可或缺的利器。
如果你还在为数据管理效率低下而烦恼,不妨试试指标树功能,让它成为你的数据助手,赋能未来,驱动增长!
更多推荐


所有评论(0)